Diseñe su panel de seguridad personalizado con la API pública de Dashlane

Recientemente presentamos la API pública de Dashlane para habilitar a nuestros clientes la fácil integración de Dashlane en su pila de tecnología de seguridad. Ahora, los clientes pueden obtener información de credenciales más profunda, optimizar las operaciones y mejorar su seguridad general.
Con la API pública de Dashlane puede aprovechar las métricas del análisis de contraseñas para automatizar las comprobaciones de seguridad y mejorar la postura de seguridad de su organización. Además, puede optimizar los informes con puntos de conexión listos para la integración y usar herramientas de cumplimiento que se integran con nuestra API para ir por delante de las auditorías.
Para mostrar lo fácil que es integrar nuestra API pública, esta publicación lo guiará a través de la creación de un panel de seguridad personalizado para supervisar las métricas del análisis de contraseñas de su organización.
Comienzo
¿Quiere comenzar a usar la API? Es fácil. Hemos creado una aplicación de React simple que crea un panel de seguridad configurable. Este panel se puede ampliar para incluir otras métricas, creando un panel de control personalizado para poder supervisar en tiempo real y responder rápidamente a los riesgos basados en credenciales.
Configurar el proyecto y mostrar el panel
Cualquier administrador de un plan business puede acceder a la API pública de Dashlane.
Nota: el panel y el tutorial se proporcionan con fines educativos y de demostración. No mantendremos estos recursos, por lo que deben usarse como punto de partida para sus propios proyectos.
El paso uno es clonar este repositorio de GitHub: demostración del panel de la API pública de Dashlane.
Para comunicarse con nuestra API, necesitará una clave de acceso. Vaya a la Consola de administración de Dashlane > Integraciones > API pública.
- Seleccione «Crear clave».
- Dé una descripción a la clave.
- Asegúrese de copiar y guardar el token portador en un lugar seguro. No podrá volver a acceder a él.

Para mostrar este panel localmente, usaremos un archivo de entorno. Asegúrese de seguir las prácticas recomendadas de seguridad si tiene la intención de implementar este panel en producción.
Luego, deberá instalar las dependencias. Vaya a su consola preferida y ejecute lo siguiente:
Finalmente, para ejecutar el panel, vaya a la carpeta del proyecto de su consola y ejecute lo siguiente:

Se abrirá una nueva ventana de navegador con el panel de seguridad personalizado de su empresa.

Ampliación del panel
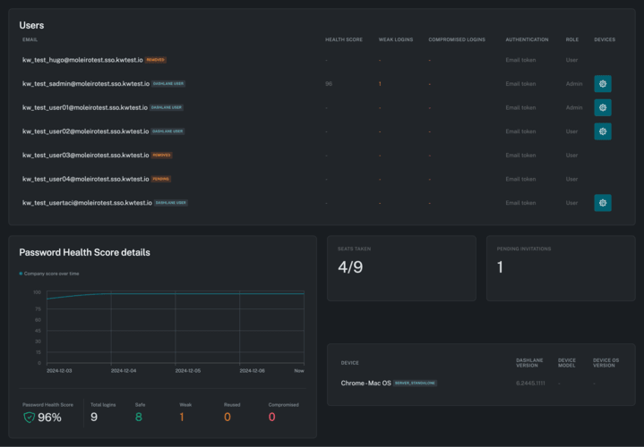
Actualmente, el panel recupera información de los cuatro puntos de conexión disponibles.
Muestra información del usuario, incluidas las métricas del análisis de contraseñas y los dispositivos registrados del usuario, disponible desde el punto de conexión de Dispositivos.
Además, el panel muestra las puntuaciones del análisis de contraseñas históricas y actuales, así como el número de contraseñas débiles, comprometidas, reutilizadas y seguras, disponibles en el punto de conexión del análisis de contraseñas.
Por último, muestra información de la compañía, como los puestos disponibles y las invitaciones pendientes.
¿Quiere agregar más elementos a su panel? La API pública de Dashlane ofrece actualmente cuatro puntos de conexión que puede usar para ampliar y agregar valor a sus paneles o soluciones personalizadas.
1. Punto de conexión del análisis de contraseñas
El punto de conexión del análisis de contraseñas recupera las métricas del análisis de contraseñas históricas y actuales, como el número de contraseñas débiles, comprometidas, reutilizadas y seguras.
2. Punto de conexión de los miembros
El punto de conexión de los miembros le permite recuperar la información de los miembros del equipo. Entre otros campos, muestra el estado de los miembros, el número de contraseñas, las métricas del análisis de contraseñas de los usuarios y el tipo de autenticación usada.
Puede aprovechar nuestra API para integrar otras herramientas y crear alertas basadas en las métricas del análisis de contraseñas o si un usuario usa un método de autenticación no conforme.
3. Punto de conexión de información de dispositivos de los miembros
El punto de conexión de información de dispositivos de los miembros recupera, en función de una lista de correo electrónico de usuarios, todos los dispositivos asociados del usuario. Este punto de conexión es especialmente útil para monitorizar y evaluar el tipo de dispositivos y versiones de las aplicaciones de Dashlane que se usan. También recupera contexto útil como el modelo de dispositivo y la versión del SO, que se puede usar para determinar si se está usando un modelo de dispositivo o sistema operativo no aprobado.
4. Punto de conexión de estado del equipo
El punto de conexión de estado del equipo le muestra cuántos puestos está usando su organización y cuántos están disponibles. También muestra si el SSO está habilitado o no y la lista de dominios asociados y el número respectivo de usuarios.
Siguientes pasos
Acabamos de comenzar con nuestra API pública para permitirle integrar sin problemas Dashlane con su ecosistema de tecnología y, en última instancia, mejorar la postura de seguridad de su organización.
Regístrese para recibir noticias y actualizaciones acerca de Dashlane
Artículos relacionados

Cómo una compañía de administración de propiedades de alto crecimiento optimizó el acceso a través de las fronteras

Cómo un pionero de la biotecnología de IA fortaleció su base de seguridad con la administración de contraseñas avanzada

Cómo una compañía de aplicaciones de transporte bajo demanda escaló la seguridad de las contraseñas al 100 % de sus empleados



